SentinAL Drive Technology for Rod Pump Systems
Overview of the SentinAL Drive Solution
The SentinAL Drive system is a cutting-edge solution for optimizing rod pump operations. It combines adjustable speed control with intelligent software monitoring and real-time control capabilities, revolutionizing traditional rod pump performance. Unlike conventional variable frequency drives (VFDs), the SentinAL Drive uses a mechanical variable speed system, offering a more reliable and cost-effective solution for production optimization in oil and gas fields.
System Installation and Hardware
The SentinAL Drive is integrated directly into the rod pump system, with a mechanical skid installed between the motor and pulleys, and an electrical skid that provides the necessary power and control signals. The electrical skid also includes a wireless communication system for seamless data transfer and remote monitoring. This straightforward installation enables easy retrofitting to existing pump systems, without requiring major modifications.

Real-Time Monitoring & Control
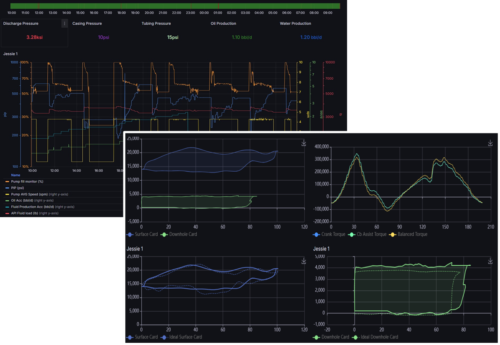
SentinAL Drives offer real-time performance metrics and enable operators to control system parameters remotely. This allows for a high level of operational flexibility and improved efficiency in production settings. Key monitoring and control features include:
- Oil and water production
- Pump strokes-per-minute
- Pump fillage and load
- Pump intake and discharge pressures
- Uphole / downhole dynamometer cards
- Polish rod loading
- Crankshaft torque

A Revolutionary Step in Rod Pump Technology
SentinAL Drives builds upon the benefits of VFD technology without its limitations, offering greater efficiency, reliability, and cost savings in rod pump operations. By using a mechanical approach to variable speed, SentinAL Drives are better suited to the harsh conditions of oilfields, while also offering more efficient retrofitting, lower costs, and the ability to operate off-grid.
SentinAL Drives is the solution for operators who want to optimize their systems with minimal downtime, better performance, and the reliability needed for extreme environments.
Variable Frequency Drive (VFD) | SentinAL Rod Pump Drive | |
---|---|---|
Baseline | Cost | Half the cost of VFD systems |
2:1 | Ratio Range | 4:1 |
Large electronic enclosure | Power Density | 100 times power density of VFD |
Line harmonics without regen & filtering | Power Quality | Inherently clean power and auto regen |
Requires an enclosure | Environmental | Can be operated in harsh environments |
Control system required | Torque Dampening | Intrinsically dampens torque |
Requires site updates | Retrofitting | Easily retrofits on production sites |
No | Off-grid capability | Yes |
Adjustable Speed Drive Technology
At the heart of SentinAL Drives is Orbital Traction’s patented mechanical adjustable speed drive, a groundbreaking system designed to deliver precise torque control and instantaneous speed adjustments.
This revolutionary technology transmits torque through a series of high-traction ball bearings, ensuring maximum efficiency and reliability. A sophisticated controller dynamically adjusts the relative positions of contact points on the races connected to the input and output shafts. This allows for seamless control over torque and speed ratios, enabling smooth, intelligent operation across an infinite range of adjustments.
